In financial trading, luck-based profits fade fast, and steady growth comes from systematic learning of your trades. TradeBB is no ordinary journal—it’s a dynamic "trading skill driver" that syncs data, analyzes performance, tags strategies, and alerts risks. It doesn’t just log your trades: it helps you build better habits, spot profitable patterns, and turn every market move into stronger trading skills.
Automated Data Synchronization
The most time-consuming part of traditional trade recording is manually inputting details like entry price, exit time, and position size for each trade. Not only is this inefficient, but accidental typos can distort subsequent analysis.

TradeBB directly addresses this pain point by supporting seamless integration with mainstream trading platforms such as MetaTrader 4/5, TradeLocker, and cTrader. After API authorization, all your trading data—including asset symbol, position direction (long/short), real-time price, and executed volume—syncs automatically to the platform, no manual entry required. For example, if you execute a EURUSD long position on MetaTrader, the data will appear in TradeBB’s "Trades" module within 5 seconds. The system also automatically calculates net P&L, return rate, and holding duration—even granular details like "1.36% return rate" or "24-day holding period" are accurate, eliminating errors from "manual calculations" or "missing data."

For users who prefer manual recording, the platform offers a standardized entry template with clearly labeled mandatory fields (e.g., "Symbol," "Entry Time"), preventing formatting inconsistencies that complicate later analysis.
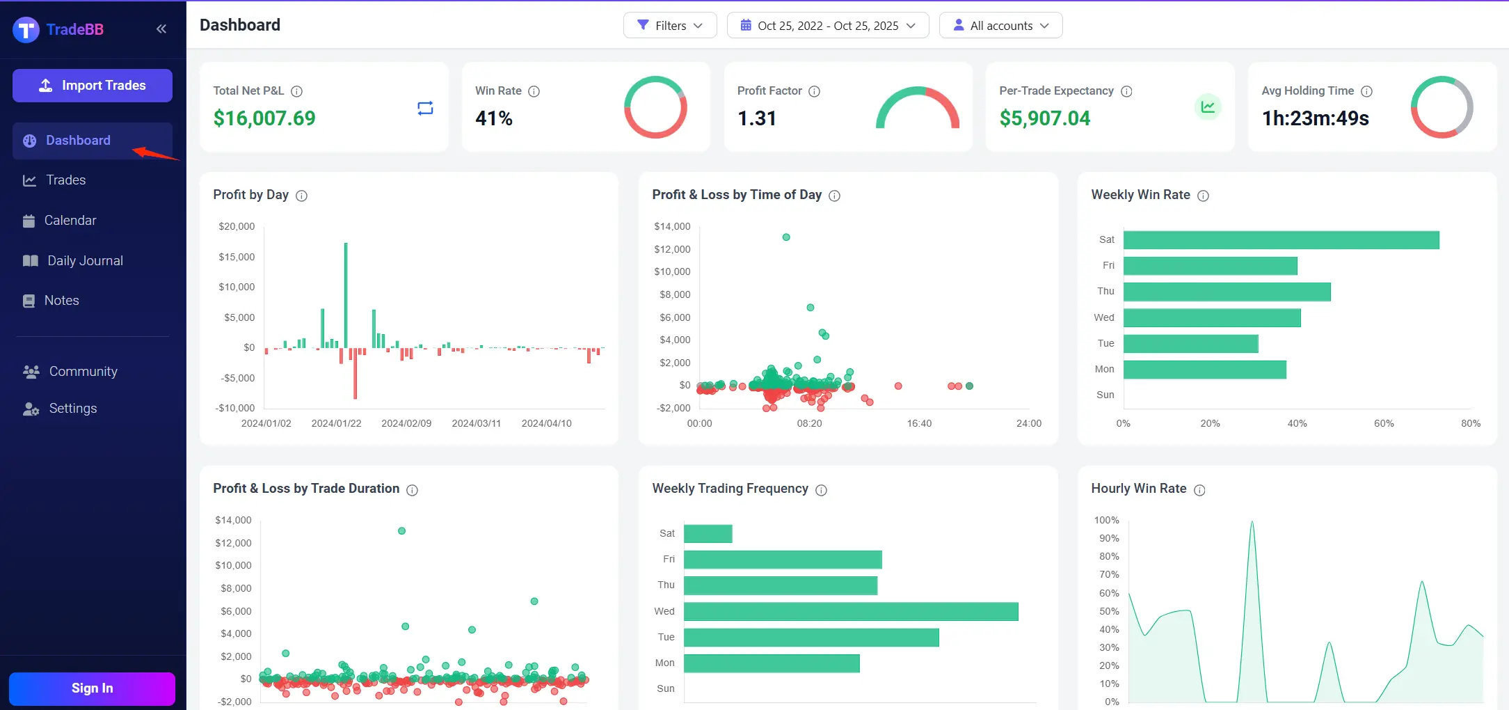
Multi-Dimensional Performance Dashboard
Many traders only know "how much they earned today" during reviews, but fail to identify "which time slots are profitable, which strategies work, or which assets underperform." This is the key gap between ordinary journals and TradeBB.

TradeBB’s "Performance Dashboard" is the core of data visualization, aggregating 6 key metrics and 8 dynamic charts to help you quickly identify trading strengths and weaknesses:
· Real-Time Key Metrics: Total net P&L, win rate, profit factor (e.g., 1.31), per-trade expectancy (e.g., $7.29), and average holding time are generated automatically—no manual calculations needed. You can grasp your overall trading performance at a glance.
· Intuitive Hourly P&L Distribution: A line chart clearly shows trends like "\(2.8K net profit from 10–11 AM trades vs. \)1.2K loss from 8–10 PM trades." This helps you identify "profitable golden hours" to focus your trading activity.
· Monthly Asset Performance Ranking: P&L and win rates are categorized by asset. For instance, "XAUUSD (Gold) generated \(2.45K net profit with a 34% win rate, while GBPCAD only earned \)0.98 with a 0% win rate." This lets you quickly decide "which assets to overweight and which to pause trading on."
These features are not just "cosmetic"—they directly support decision-making. For example, if the dashboard shows a "40% win rate on Fridays," you can adjust your strategy to reduce trading frequency on Fridays, optimizing your trading rhythm with data.
Strategy Tags & Calendar View
Ordinary journals only record "trading results," but TradeBB uses "strategy tags + calendar view" to help you reconstruct the "trading process" and identify the core logic behind profits and losses.

In the "Trades" module, each trade can be tagged with strategy labels and behavioral labels . You can also add "Plan vs. Execution" notes. For example, when recording a USDJPY short position, you might label it: "Strategy: Range Trading; Rationale: Strong USD, weak JPY; Execution: Planned entry at 148.5, actual entry at 148.4, full exit triggered by stop-loss." Over time, filtering by tags reveals critical patterns: "68% win rate for trades tagged ‘Range Trading’ vs. 70% loss ratio for ‘FOMO Trading’." This clarifies "which strategies to stick to and which behaviors to avoid."
The "Calendar View" deepens analysis from a time perspective: Daily P&L is marked with green (profit) or red (loss) blocks. For example, a red block on September 17 shows a $862.67 loss—clicking the date lets you view all trades that day, identifying "large losses from blindly bottom-fishing BTCUSD." You can then establish rules like "Bottom-fishing requires support level + increased volume," avoiding repeated mistakes.
Risk Alerts & Multi-Account Management
TradeBB’s features extend beyond "recording and analysis" to include trading safety and multi-account management, catering to the needs of experienced traders:
· Real-Time Risk Alerts: After setting up your holdings, the system monitors market dynamics 24/7. If an asset’s price hits a preset stop-loss level or correlated assets fluctuate abnormally, you’ll receive alerts via app notifications and SMS. This prevents large losses from missing market moves.
· Unified Multi-Account Management: If you have multiple trading accounts, you can add all accounts in "Settings." TradeBB lets you view the win rate and P&L of each account uniformly, and compare "which account’s strategy performs better"—no need to switch between platforms, significantly improving management efficiency.
From "Tool" to "Skill Evolution Engine"
TradeBB’s ultimate value lies in guiding you to develop process-driven trading thinking through its features. This mindset—emphasizing discipline, consistency, and continuous optimization—is the key difference between professional and amateur traders.
For example:
· Habitually tagging trades with "strategy labels" naturally reduces "intuitive orders."
· Discovering "high loss rates for holdings over 10 days" via the dashboard encourages you to shorten your holding period.
· Risk alerts reminding you of "over 5% volatility in BTC" make you more cautious with crypto positions.
These behavioral changes don’t rely on willpower alone—they come from the "feedback loop" built by the tool, letting you learn from data and grow through reviews.
Turn Every Trade into "Fuel for Skill Evolution"
For traders, TradeBB is far more than a "trading journal": It is an "efficient assistant" for data synchronization, an "intelligent advisor" for performance analysis, a "safety guard" for risk prevention, and above all, an "evolution engine" for upgrading trading thinking.
Whether you’re a novice stuck with "disorganized records" or an experienced trader breaking through "performance bottlenecks," visit TradeBB and start by syncing your first trade. Let the evolution of professional trading skills begin here.



