(GMT-05:00) America/New_York
Upload your trade history.
Export your trades from your broker and upload the file — TradeBB automatically maps the columns and builds your journal.
Supports CSV, EXCEL, HTML, HTM.
Your FTMO files are processed exclusively to standardize your history into the TradeBB format. We prioritize strict data isolation and integrity.
Your Data, Your Choice: You can delete specific imports or your entire portfolio at any time. Deletion is immediate and irreversible, ensuring your absolute privacy.
Automated FTMO Trading Journal & Drawdown Tracker
Stop fighting with a static notion trading journal template ftmo. In prop firm trading, not knowing your exact drawdown distance can cost you your account. TradeBB turns your raw FTMO export files into a professional ftmo trading journal in seconds, giving you an objective view of your performance without the spreadsheet busywork.
The Conflict: Spreadsheets Can't Protect Your Account
Forget about typing in opening and closing times. Simply export your trade history from your platform and import the file. The system instantly organizes your raw data into a clean Trades, calculating metrics like Net P&L and Duration for you automatically.
- Drawdown Ambiguity: If you don't calculate your floating P&L correctly, you might be closer to the Daily Loss Limit than you think.
- Wasted Time: Manually typing in entry prices and lot sizes for every trade takes time away from actual chart analysis.
- Lack of Insight: A spreadsheet lists numbers, but it doesn't show you when you lose money or which behaviors are draining your buffer.
The Solution: Import, Analyze, and Adjust
TradeBB provides a dedicated environment to bridge the gap between your exported execution logs and actionable strategy review.
1. Centralized Trade History (No Manual Typing)
Forget about typing in opening and closing times. Simply export your trade history from your platform and import the file into TradeBB. The system instantly organizes your raw data into a clean, sortable list, calculating metrics like Net P&L and Duration for you.

2. Monitor Your "Breach Distance"
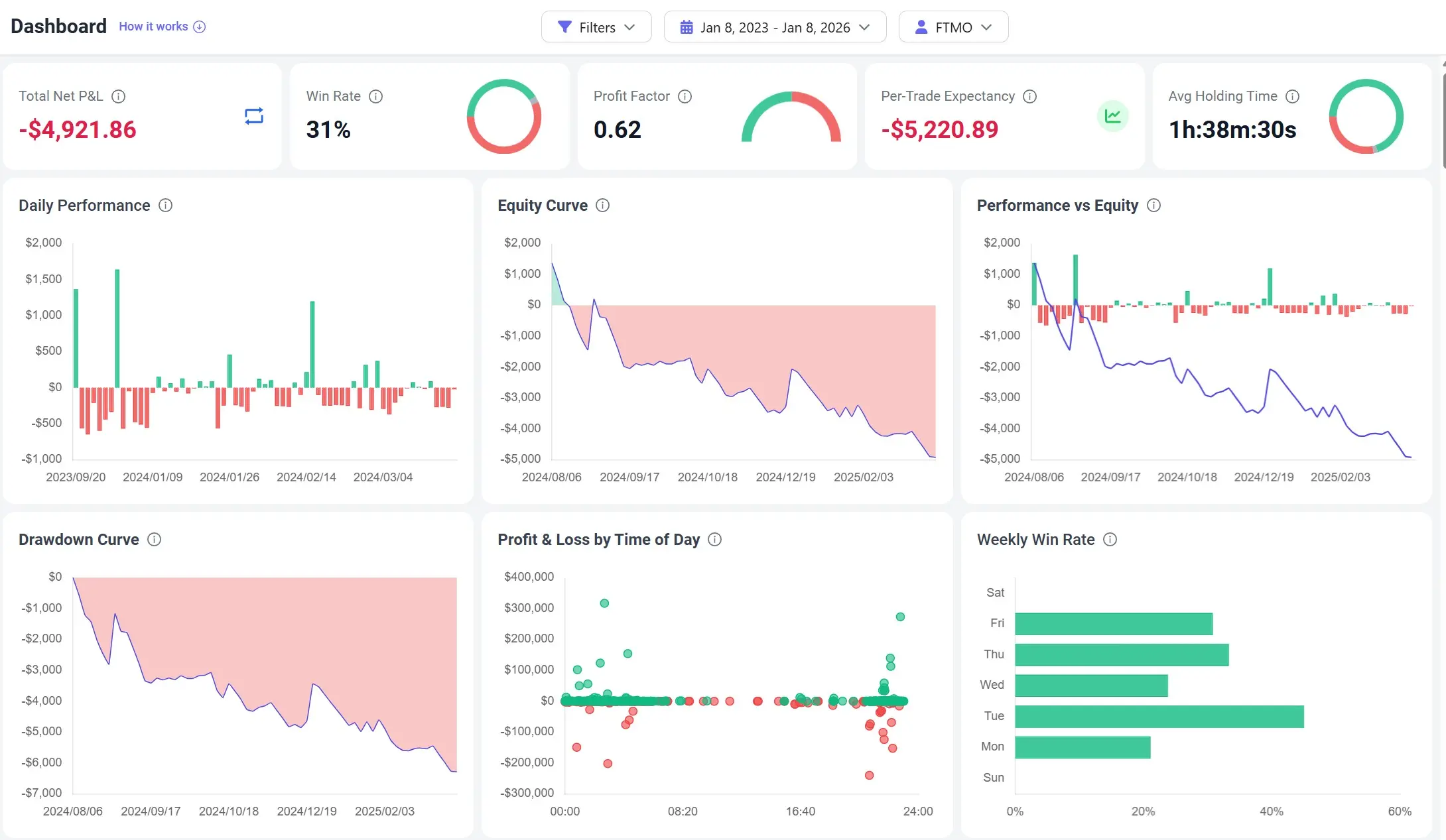
Prop firm rules are black and white. Your journal should be too. By visualizing your performance, you can see your Equity Curve and Drawdown Curve clearly. If the curve starts dipping too steeply, you know to reduce your risk size before you hit the firm's hard breach level.
3. Spot Your "Golden Hours"
Are you trading during low-volume times that cause slippage? The dashboard analyzes your history to show Win Rate and P&L by Time of Day. Use this data to identify the sessions where you perform best and simply stop trading during your "dead zones".

The Workflow: Your Daily Review Routine
The goal of a professional prop firm trading journal is to streamline your end-of-day process.
- Export: Download your trade history report (CSV/Excel) from your trading platform or FTMO area.
- Import: Upload the file to TradeBB. The system reads your execution details and populates your journal.
- Review: Open the Dashboard to check your Drawdown status and tag any emotional trades (like "FOMO") to track their cost.
The Verdict: TradeBB vs. Manual Templates
| Feature | TradeBB | Manual Excel/Notion |
|---|---|---|
| Data Entry | Simple File Import | Manual Typing (Slow & Error-Prone) |
| Drawdown Tracking | Visual Drawdown Curves | Complex Manual Formulas |
| Time Analysis | P&L by Time of Day (Instant) | Hard to Calculate Manually |
| Maintenance | Maintenance-Free | Formulas Break Easily |
| Clarity | Professional Dashboard | Cluttered Rows & Columns |
FTMO FAQ
Does TradeBB track my FTMO Daily Loss Limit?
TradeBB calculates your daily P&L and drawdown curves based on the data you import. This helps you visualize your performance trend and distance from potential loss limits, but you should always verify the official breach status on your FTMO dashboard.
How do I get my data into the journal?
It’s simple. Export your trade history as a CSV or Excel file from your trading platform, then upload it directly to TradeBB.
Is my FTMO account data secure?
Yes. You are uploading historical data files for analysis. TradeBB does not have direct access to execute trades or move funds on your account.

